What Is A Dashboard In Tagrain?

What Is A Dashboard In Tagrain?

Introduction

Dashboard is the information management tool that visually tracks, analyses, and displays key performance indicators (KPI).


Tagrain dashboard displays business performance in the form of statistics and reports. It is categorised into three main display areas for performance indicators namely Statistics, Sales, and Products. Each of these display areas have been further categorised into widgets. These dashboards can be generated for a specific date range of choice.


Widgets under Dashboard Statistics

 

Total Sales

It refers to the total amount of sales made during the selected date range.


Credit Given

It refers to the total amount of sales made wherein the mode of payment is credit card.


Total Transactions

It refers to the total number for transactions that took place at the POS during the selected date range. 


Average Transaction Size

It refers to the average amount of the total transactions that took place at the POs during the selected date range. 


New Customers

It refers to the number of new customers created or setup in the application during the selected date range.


New Loyalty Customers

It refers to the number of new customers who became a part of the loyalty club.

 

Gift Cards Sold

It refers to the amount of Gift Cards sold and their redeemed percentage during the selected date range.


Accumulated Loyalty Value

It refers to the amount accumulated as loyalty points during the the selected date range.


Total Payments Received

It refers to the total amount of payments received by the store during the selected date range, along with the expenses incurred by the store.


A screenshot of a computer

Description automatically generated



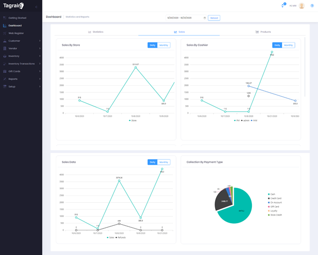
Widgets under Dashboard Sales


Sales By Store

It is the graphical representation of the sales made by the store in the selected date range.

 

Sales By Cashier

It is the graphical representation of the sales made by a cashier at the web register, in the selected date range.


Sales Data

It is the graphical representation of the comparison made between sales made by the stores and the refunds processed by the stores, in the selected date range. It can be monitored on a daily or monthly basis.


Collection By Payment Type

It is the pie-chart representation of the collections made by the store via the different payment types as setup in the application. Some common examples are - Cash, Credit Card, On Account, Gift Card, Loyalty. 

 

Graphical user interface, chart, application, line chart

Description automatically generated



Widgets under Dashboard Products


Top Selling Products

It is a tabular representation of the Top selling products, in the selected date range. It allows you to select the product order from highest to lowest or vice versa by clicking on the respective column.  


Top Customers

It is a tabular representation of the Top customers, in the selected date range. It allows you to select the customer order from highest to lowest or vice versa by clicking on the respective column. 


Graphical user interface, application

Description automatically generated 

    • Related Articles

    • Tagrain Pointy Integration Plugin Setup

      Introduction The Tagrain Pointy Integration Plugin allows you to integrate your Tagrain Store with Pointy from Google. Pointy connects with Tagrain, and allows you to upload your products to the Pointy’s Virtual Store just by scanning the product ...
    • Tagrain Pointy Integration Plugin Activation and Setup

      Introduction The Tagrain Pointy Integration Plugin allows you to integrate your Tagrain Store with Pointy from Google. Pointy connects with Tagrain, and allows you to upload your products to the Pointy’s Virtual Store just by scanning the product ...
    • How do I integrate my Tagrain edition with Shopify?

      Introduction Tagrain to Shopify integration is brought about by the Tagrain for Shopify Plugin in Tagrain. This plugin seamlessly integrates Tagrain with Shopify allowing retailers to further extend the capabilities of their TAGRAIN edition. It ...
    • Managing QR table orders in Tagrain App for Android

      In this article: We will cover how to manage QR Table Orders placed from a mobile responsive website using the Tagrain App for Android. Prerequisites To be able to use the Scan and Order feature, you need to ensure that the Hospitality for Quick ...
    • Managing QR Table Orders in the Tagrain App for iPad

      In this article: We will cover how to manage QR Table Orders placed from a mobile responsive website using the Tagrain App for iPad. Prerequisites To be able to use the Scan and Order feature, you need to ensure that the Hospitality for Quick Serve ...